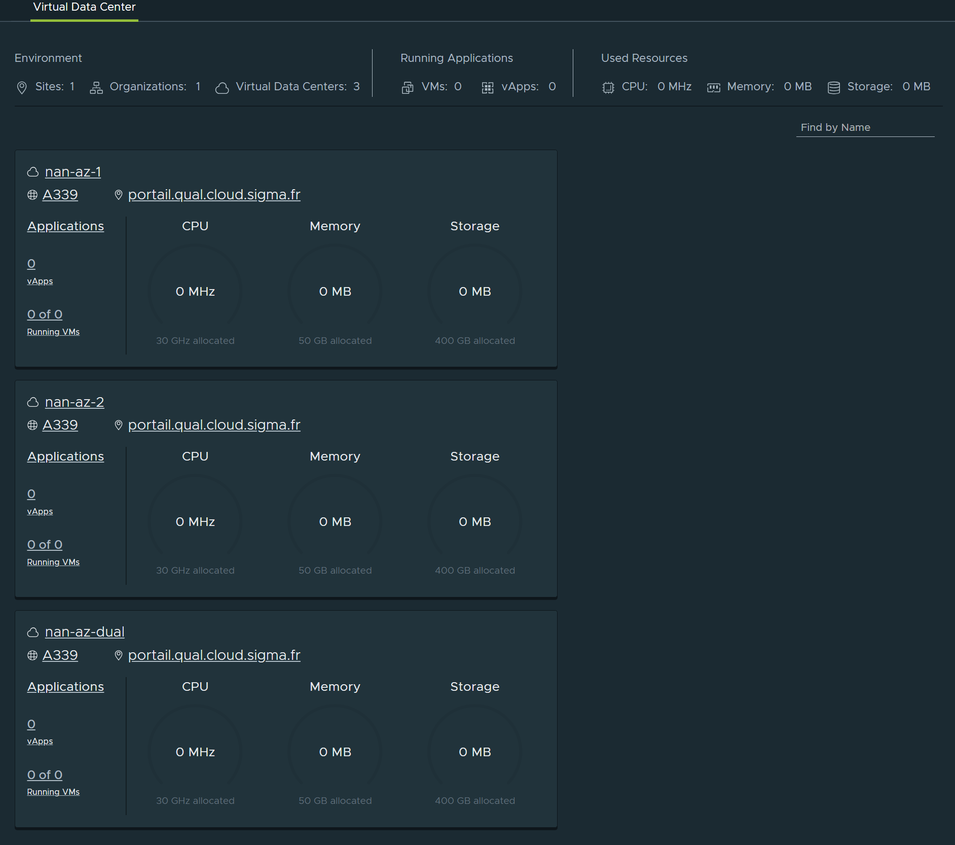
🖧 Répartition des ressources cloud
Chaque tenant dispose par défaut de trois Org VDC (Organizational Virtual Data Centers), qui sont des instances de datacenters virtuels.
Cette structure permet de répartir les ressources hébergées sur plusieurs zones de disponibilité (AZ), afin d’assurer flexibilité, résilience et continuité de service.

Les zones de disponibilités (AZ) sur la région Sigma Nantes

Les 3 orgVDC
nan-az-1 : orgVDC localisé dans la région nantaise, zone de disponibilité AZ 1
- Il s’agit de l’orgVDC par défaut à choisir pour toute création de VM (hors besoin spécifique).
Situé à Carquefou
les VMs tournent exclusivement sur ce datacenter
Cas d’usage : VMs hors production ou VMs dont l'application redondante.
nan-az-2 : orgVDC localisé dans la région nantaise, zone de disponibilité AZ 2
- Il s’agit de l’orgVDC sur lequel il faut instancier des VMs pour construire une application avec de la redondance applicative (à l’aide d’une autre VM déja instanciée sur nan-az-1)
Situé à Coueron
les VMs tournent exclusivement sur ce datacenter
nan-az-dual : orgVDC localisé dans la région nantaise, zone de disponibilité AZ 1 et AZ 2
- il s’agit de l’orgVDC datacenter sur lequel il faut instancier des VMs pour construire une application qui n’aurait pas de redondance applicative (la redondance étant assurée par le socle d’infrastructure)
Situé à cheval entre Carquefou et Coueron
les VMs tournent en mode nominal sur Carquefou, et ont la capacité à redémarrer automatiquement sur Coueron